

取消
清空记录
历史记录
清空记录
历史记录
能源互联网时代的到来,催生了新的电网技术和商业模式。随着电网发展和互联网技术的深度融合,电力系统正面临重大的变革。能源互联网技术正从理念走向现实,催生出新的商业模式,为储能用户、储能运营商、电网等带来了市场新机遇。
(1)全景式数字化监测:基于可视化展示技术,对储能电站的关键设备、关键参数实施多方位、多样式监测及展示,洞悉电站细节,随时随地掌握电站运行情况。
(2)智慧运维,安全运行:利用大数据和智能告警模型,实现了故障实时告警、故障点准确定位、告警个性化推送。
(3)电站收益,准确清晰:通过平台对储能电站进行远程控制,平台提供多种远程控制策略,实现本地无人/少人值守,有效提升电站的运营管理水平。
(4)远程策略控制:储能云可将储能系统的各项运行数据及储能并网点双向电表数据接入平台,通过客户端对设备、系统运行状况和运营状况进行实时监测,并通过实时数据采集和大数据分析等手段,为用户提供优化运行策略。
(5)运行分析:通过电费计算引擎,即时准确的核算出用户各项费用与收益,预测投资回报,为经营者决策提供数据支撑。
(6)运营报表:根据不同的场景,对各项数据进行组合分析,统计生成报表,并支持导出,解决了传统人工报表效率低下的问题。
运行概览-储能概况

全景监控储能站点,重点关注储能变流器运行状态,充放电量、转换效率:
主系统图

组态化的系统监控图,多方位监控储能变流器、电池单元的运行状态:
报警监控-预警检测

内置数据算法,针对设备运行数据,实时分析,提前预警设备故障:
报警监控—实时报警

通过边缘计算设备,实时记录设备报警,并支持语音、短信、邮件多种方式提醒:
报警监控-历史报警

历史报警全量保存,随时回溯查看,详细分析报警:
报警监控-报警统计

多维度,多条件,统计报警。供用户详细掌握报警设备、报警频率、报警时段:
储能管理-电网负荷

重点监控储能变流器运行状况,分析其运行趋势:
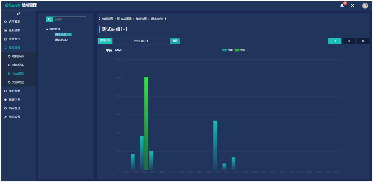
储能管理-充放记录

按时间维度,统计充放电量,直观反馈充放变化频率、时段、电量等信息:
储能管理-收益统计

按时间维度,统计充放电量,充电成本和放电收益,综合计算整体收益:
能源互联网时代的到来,催生了新的电网技术和商业模式。随着电网发展和互联网技术的深度融合,电力系统正面临重大的变革。能源互联网技术正从理念走向现实,催生出新的商业模式,为储能用户、储能运营商、电网等带来了市场新机遇。
(1)全景式数字化监测:基于可视化展示技术,对储能电站的关键设备、关键参数实施多方位、多样式监测及展示,洞悉电站细节,随时随地掌握电站运行情况。
(2)智慧运维,安全运行:利用大数据和智能告警模型,实现了故障实时告警、故障点准确定位、告警个性化推送。
(3)电站收益,准确清晰:通过平台对储能电站进行远程控制,平台提供多种远程控制策略,实现本地无人/少人值守,有效提升电站的运营管理水平。
(4)远程策略控制:储能云可将储能系统的各项运行数据及储能并网点双向电表数据接入平台,通过客户端对设备、系统运行状况和运营状况进行实时监测,并通过实时数据采集和大数据分析等手段,为用户提供优化运行策略。
(5)运行分析:通过电费计算引擎,即时准确的核算出用户各项费用与收益,预测投资回报,为经营者决策提供数据支撑。
(6)运营报表:根据不同的场景,对各项数据进行组合分析,统计生成报表,并支持导出,解决了传统人工报表效率低下的问题。
运行概览-储能概况

全景监控储能站点,重点关注储能变流器运行状态,充放电量、转换效率:
主系统图

组态化的系统监控图,多方位监控储能变流器、电池单元的运行状态:
报警监控-预警检测

内置数据算法,针对设备运行数据,实时分析,提前预警设备故障:
报警监控—实时报警

通过边缘计算设备,实时记录设备报警,并支持语音、短信、邮件多种方式提醒:
报警监控-历史报警

历史报警全量保存,随时回溯查看,详细分析报警:
报警监控-报警统计

多维度,多条件,统计报警。供用户详细掌握报警设备、报警频率、报警时段:
储能管理-电网负荷

重点监控储能变流器运行状况,分析其运行趋势:
储能管理-充放记录

按时间维度,统计充放电量,直观反馈充放变化频率、时段、电量等信息:
储能管理-收益统计

按时间维度,统计充放电量,充电成本和放电收益,综合计算整体收益:
